来源: 中国能源报 发布日期:2013-10-24

清华大学教授田嘉夫提出一种对清洁能源扬长避短的组合利用技术方案—将高温气冷堆与燃气蒸汽联合循环机组配合,称为双燃料清洁能源大型发电站。下面我们具体介绍该技术的运行和应用方式。
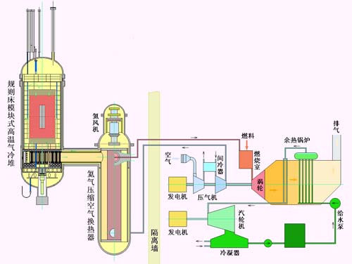
双燃料清洁能源大型发电站是核能与燃气的结合,其具有鲜明的特性。现在可以在初步预测的参数下,分析新联合系统的技术性能和应用特点。假如空气压缩后,温度为220℃,氦气回路在换热器的入出口温度为850和250℃,高温气冷堆的热功率为400MW,压缩空气被加热到800℃,假如加入天然气的燃烧功率为400MW,燃气轮机初温可以达到1380℃,燃气蒸汽联合循环的热电效率能够达到60%。联合系统的结构示意图见配图。这种核能燃气蒸汽联合循环可以有三种运行和应用方式。
核能小堆基本负荷运行
核能燃气蒸汽联合循环的基础是高温气冷堆配合空气布雷顿循环,是一个典型的小堆设计,不加入其它燃料时只消耗核燃料,适合供应基本负荷。燃气轮机的初温为800℃(或以后可能提高到950℃),配备专用的低参数燃气蒸汽联合循环机组,以热电效率40%发电。核能小型堆机组的热功率400MW,电功率160MW。与小型压水堆相比,它的特点是具有固有安全性,在断电事故时,即使控制棒不动作,也能停堆和排出余热,不会出现堆芯熔化事故。它的包覆颗粒燃料,虽然燃料U-235富集度较高,但燃耗深度可能达到120000MWD/tU以上,具有较高的燃料利用率,因此是一种安全性、经济性有竞争力的小型动力堆。堆芯规则堆积的外围还可以安置钍球增殖层,产生U-233后,可以转移到堆芯直接利用,能够以最简单的方式实现钍燃料利用。堆芯外围也可以堆积石墨球,降低石墨块的辐照剂量,使石墨块寿命更长,减少和避免更换问题。在堆芯的中心部位放置石墨球,可以扩大反应堆功率,能够较容易地将热功率提升到600MW,电功率达到240MW。这样的4座堆就可以组成大型核电站,与其它大型核电站相比,具有优越的安全性和经济性。
燃气蒸汽联合循环的许多优点也都能显现出来,特别是它需要的冷却水量少,厂址选择更容易,能够在不靠近海洋和大河流的内陆地区建设。
双燃料满功率运行
在具有天然气源的地区,以上述小堆为基础,在燃烧室加入天然气,以双燃料方式运行。假定燃烧功率也是400MW,燃气轮机初温可达到1380℃,联合循环将以60%效率产生电力。一套装置的电功率就能达到480MW。如果以两座小堆联合几台燃气轮机和蒸汽轮机,则成为960MW的大型发电站。
这种双燃料运行的大型发电站,与1000MW级的核电站相比,大大提高了安全性,已成为第4代小型核电的安全水平。大大降低投资,具有1000MW发电能力,其中核电仅为320MW(两座小堆),估计其总投资仅为大型核电的50%。在核电成本中,投资影响占60-70%的主要成分,总投资的降低对成本影响较大。在燃料费中,按现在的假定条件是核燃料和天然气各占一半,两种燃料均以60%的效率发电,估计天然气价格在2元/m3以下时,有可能双燃料发电总成本不高于大型核电成本。再考虑到在这种系统中,核电安全系统简化、施工要求降低和建造工期缩短等因素,与大型核电相比,具有突出的优越性。
从天然气利用的角度来看,也具有突出的优越性,虽然投资增加,但天然气燃料成本降低近50%。如果同样数量的天然气,用于单纯天然气联合循环发电,它以60%的效率获取电力。如用于核能联合循环系统,加入400MW天然气燃料后,电功率就从160MW升到480MW,这相当于天然气以80%的效率获得电力。总之,这种双燃料系统是利用了高投资低燃料费的核能与低投资高燃料费和高效率的燃气蒸汽联合循环相结合,产生的新型发电系统具有明显的经济竞争力。
当采用较大型600MW热功率高温气冷堆时,按这种组合方式,两座堆及燃气蒸汽联合循环系统,电功率可以达到1440MW。
双燃料调峰运行
由于系统内压缩空气被核热源加热到800℃以上,加入的天然气可以是任何比例,能在极短时间内将功率提升到所需要的水平,这种特性正是电网调峰所需要的。因此,核能燃气蒸汽联合循环以核能供应基本负荷,以天然气供应尖峰负荷,成为既能带基荷又能调峰的机组,电网对此有广泛需求。
特别是将核能、天然气配合风能,以组合形式建设。以核能和风能满足基本电力需要,当风力不足时,由少量天然气补充,这样可以避免“弃风”,更有效地发挥风力可再生能源效益,获得清洁能源综合性的良好的环境效益和经济效益。
双燃料新型发电站适合国情,可以充分发挥清洁能源的优势,有利于解决燃煤电站效率低、污染大的问题,转变电力能源结构,支持国民经济可持续发展。
遵守中华人民共和国有关法律、法规,尊重网上道德,承担一切因您的行为而直接或间接引起的法律责任。
中国核电信息网拥有管理留言的一切权利。
您在中国核电信息网留言板发表的言论,中国核电信息网有权在网站内转载或引用。
中国核电信息网留言板管理人员有权保留或删除其管辖留言中的任意内容。
如您对管理有意见请用意见反馈向网站管理员反映。
其他最新 供应信息
©2006-2028 中国核电信息网 版权所有   服务邮箱:chinahedian@163.com   电话:13263307125   QQ:526298284
您的位置: