快中子增殖反应堆
来源:中国核电信息网 发布日期:2010-12-13
对直接使用天然铀的反应堆(如石墨慢化气冷堆)或含3%铀—235的浓缩铀反应堆(如压水堆),绝大多数铀—235被消耗掉,同时有些铀一238转化为钚—239。然而消耗掉的材料质量大约仅占原始天然铀质量的1%。剩下来的就是铀—235化了的铀(铀—235含量约为o.2%),这种铀不能直接使用。

“增殖”反应堆的优点是,它利用了这种被视为无用的原材料。为此,通过使用可裂变物质含量较高的核燃料(在现行的钚或铀一235反应堆中约占15—20%),实现铀—238向钚—239的转换。这样就无需使用慢化剂。
增殖堆中钚核裂变释放的三个中子当中,有一个用来维持链式反应(击中另一个钚核,将其分裂,并产生三个新中子等);第二个中子总是被铀—238核俘获并再生(增殖)最初裂变掉的钚核;第三个中子或被吸收(被结构性或保护性材料所俘获),或被铀—238核再俘获,因此产生比开始时稍多的钚。这并非“永恒的运动”,因为消耗的是铀—238,但人们期望快中子增殖堆能提高铀的利用率,也就是使将天然铀释放的能量增加50到80倍。为了实现这个增长,辐照燃料经后处理,以回收反应堆中产生的钚,这种钚被用来生产新燃料,又回到反应堆中去,如此反复。这种循环已在法国凤凰反应堆中重复了3次。
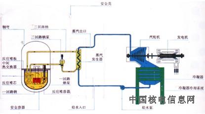
尽管在增殖堆中试图用氦作冷却剂,但由于核燃料释放的高能量密度和高热通量,不能使用气体排热。为避免中子减速,以促进增殖,也不能用水作冷却剂(尽管水中的氢是极好的慢化剂)。解决这一问题的方法是,用液态金属钠将从核燃料释放出的热量传递给蒸气发生器。
快中子增殖堆原理图:燃料元件所含钚的数量足以省却慢化剂。为增加铀—238对中子的俘获并替代消耗掉的钚,堆芯产生的热量通过在一回路系统中循环的液态钠导出。钠受中子流影响带有效射性。为避免放射性钠和水起反应而带来的危险,采用了双层钠热交换系统(图中绿色部分)将堆芯的热量传递给蒸汽发生器。其余部分类似于其它原理图。
网友评论请注意
遵守中华人民共和国有关法律、法规,尊重网上道德,承担一切因您的行为而直接或间接引起的法律责任。
中国核电信息网拥有管理留言的一切权利。
您在中国核电信息网留言板发表的言论,中国核电信息网有权在网站内转载或引用。
中国核电信息网留言板管理人员有权保留或删除其管辖留言中的任意内容。
如您对管理有意见请用 意见反馈 向网站管理员反映。