浓缩铀反应堆
来源:中国核电信息网 发布日期:2010-11-16
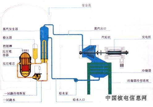
如果使用含有3%铀一235的浓缩铀,就有可能使用普通的“轻”水作为冷却剂,水中的氢作慢化剂。
氢可吸收中子,故不适用于含o.7%铀一235的天然铀燃料,但可用于浓缩铀。在这类反应堆中,水始终保持高压状态,使其不能沸腾。水把热从反应堆芯通过蒸汽发生器传递给二回路系统,该系统中保持较低的压力,水被转化为蒸汽,从而驱动汽轮发电机组。这种设计的反应堆被称为压水反应堆,简称压水堆(PWR)。
其它堆型也有采用低浓缩铀的。慢化剂则使用普通水、重水、石墨或有机液体,使中子减速。冷却剂可以是沸水、重水、氦、二氧化碳气或有机液体。

浓缩铀反应堆原理图:如果铀燃料被浓缩,水可被用来作慢化剂和冷却剂。图中显示的压水堆中,一回路水传递的热使完全隔离的二回路中的水沸腾。
网友评论请注意
遵守中华人民共和国有关法律、法规,尊重网上道德,承担一切因您的行为而直接或间接引起的法律责任。
中国核电信息网拥有管理留言的一切权利。
您在中国核电信息网留言板发表的言论,中国核电信息网有权在网站内转载或引用。
中国核电信息网留言板管理人员有权保留或删除其管辖留言中的任意内容。
如您对管理有意见请用 意见反馈 向网站管理员反映。